End-to-end platform for managing routes, sales, inventory, bottles, coupons & collections. Specially designed for the GCC market.
Managing 500+ delivery vehicles daily
Unlike generic ERPs, WDMS is built specifically for the complexities of water distribution, addressing bottle tracking and coupon management out of the box.
Eliminate Manual Route Planning
Full Inventory & Bottle Control
Automated Coupon Management
Real-time Driver Tracking
Smart Collection & Credit Alerts
Multi-Warehouse Coordination
Bottle tracking
Route Optimization
A unified ecosystem connecting your field staff, office administrators, and management.
Intuitive Android/iOS app for drivers to manage routes, collect payments (cash/coupon), and record empty bottle returns with GPS tagging.
The central command for your business. Manage customer profiles, subscription plans, automated invoicing, and asset tracking.
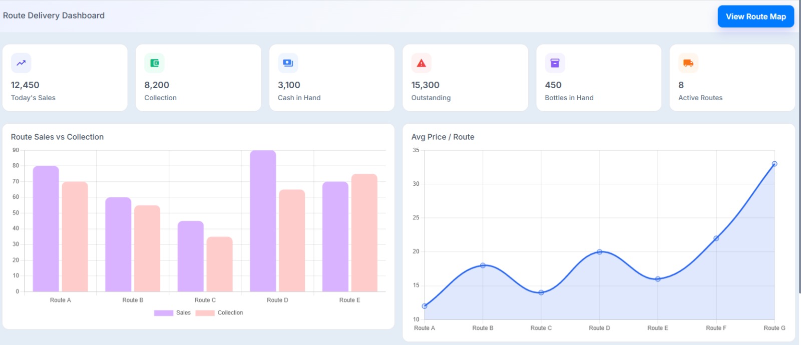
Real-time business intelligence for decision makers. Monitor sales KPIs, fleet efficiency, and inventory health at a glance.
Scalable modules that adapt to your specific business requirements.
AI-driven route sequencing that reduces travel distance and ensures on-time deliveries even during peak hours.
Unique tracking for 5-gallon bottles. Monitor deposits, outstanding bottles per customer, and leakage/scrap rates.
End-to-end management of digital and physical coupons. Track redemption, expiration, and payment reconciliation.
Self-service portal for clients to place orders, download invoices, and track their delivery history online.
Integrated financial module managing credit limits, collections, aging reports, and tax-compliant invoicing.
Seamlessly connect with handheld POS printers and card machines for instant on-the-field transaction processing.
End-to-end control of bottle movement including product loading, unloading, returns, and real-time stock tracking.
Accurate tracking of 5-Gallon water filling, production quantities, wastage, and daily output.
Complete control over sales, delivery orders, route execution, collections, and customer servicing in the field.
location_on Umm Al Quiwain
Client since 2021location_on Ras Al Khaimah
Client since 2022location_on Ajman
Client since 2020"WDMS has completely streamlined our daily water delivery operations. Route planning, bottle tracking, and collections are now fully automated. Our delivery efficiency improved by more than 30% within the first three months."

Managing Director of Al Jabel Water
"As a leading drinking water manufacturer, our operations demanded efficiency and precision. Implementing an ERP system was a pivotal decision for us. The team at SmartBip Technologies showcased unparalleled dedication and expertise throughout the process."
Managing Director of Gulf Pure Water Company
We don't just sell software; we partner with you for success. Our dedicated local team ensures a smooth transition from your legacy systems.
We train your drivers and office staff at your premises to ensure 100% adoption.
Our support team of 5+ engineers is always available via WhatsApp, phone, or email.
Hassle-free migration of your existing customer and sales data into WDMS.
Based in the heart of UAE, we understand the local business landscape and regulatory requirements better than anyone else.
SmartBip Technologies is a premier software solutions provider headquartered in Ajman, UAE. With over 10 years of experience in developing enterprise-grade logistics and distribution software, we have become the trusted technology partner for hundreds of water delivery companies across the GCC.
To digitalize the water delivery industry through innovative, user-friendly software that drives growth.
To be the global benchmark for specialized distribution management systems.
Join the digital revolution. Request a personalized demo and see how WDMS can transform your operations.